Insights from 180 keywords: How multilingual SEO performs in AI search

Many SEO teams assume localized, ranking content guarantees visibility. To some extent, yes. But that’s not completely true. Pages ranking in Google Italy or France often never appear in AI Overviews or ChatGPT responses.

As AI reshapes search, competitors who optimize for how AI systems prioritize content win international visibility, while others remain invisible despite strong rankings. If you're expanding from Africa into European markets, you're facing these exact challenges.

I tested 180 keywords across three industries in English, French, and Italian to understand this challenge.

Keywords tracked for AI visibility research on localised content

‍ ‍ Screenshot of keywords tracked

What I discovered will change how you think about international visibility. This study reveals which markets offer untapped AI opportunities, why top rankings sometimes miss AI inclusion, and how to adapt your international strategy.

Top six takeaways

  • Non-English markets dominate AI visibility despite weaker rankings. French and Italian content won 34 of 47 AI inclusions while English dominated traditional search rankings.

  • #1 rankings don't guarantee AI Overview inclusion. Asana ranked #1 for "project initiation" in Italy but never appeared in AI Overviews there.

  • Technical implementation directly impacts multilingual performance. Asana's comprehensive XML hreflang mapping outperformed GetResponse's homepage-only HTML tags by significant margins.

  • Brand positioning shapes LLM citations more than rankings. GetResponse gained citations as "newsletter software" in France but zero mentions for "email marketing software.

  • Competition levels in local markets create untapped opportunities. Lighter French competition allowed Hostinger to rank better than UK despite stronger English market authority.

  • Track AI visibility separately from traditional rankings. Use Advanced Web Ranking to monitor both traditional SERP performance and AI-generated results across all target languages.

To gain these insights, I applied a specific methodology, which we’ll explain below.

Research methodology

I examined three B2B SaaS industries with high visibility competition: project management, email marketing, and web hosting. I selected one established brand per category (Asana, GetResponse, and Hostinger), each with localized content across English, French, and Italian markets.

My dataset included 180 long-tail queries reflecting buyer discovery searches, analyzed over two weeks, mixing brand and non-brand terms from broad research to solution comparisons across:

  • United Kingdom (English)

  • France (French)

  • Italy (Italian)

I aimed to measure how localization, brand authority, and keyword strategy affect visibility in traditional search versus AI environments like ChatGPT and AI Overviews.

All localized content for each brand was published on a single global domain rather than split across regional sites, which made it possible to do like-for-like comparisons.

Disclaimer: This analysis represents patterns from my specific dataset and methodology. Results may vary across different industries, brands, and keyword sets.

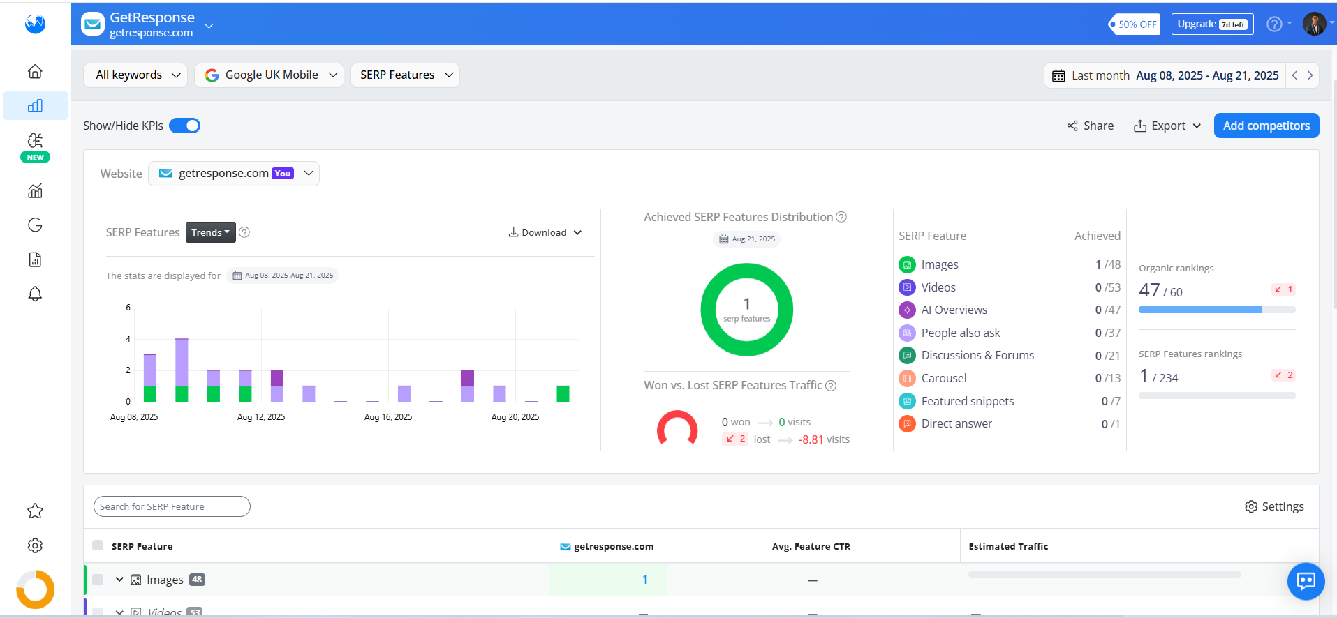
To run the analysis, I used several modules in Advanced Web Ranking, including:

  • Keyword ranking and grouping

Advanced Web Rankings (AWR) keyword ranking page

  • SERP features tracking

AWR SERP features

Alt: AWR SERP feature tracking page

  • Search engine visibility

GetResponse project: AWR search engine visibility

Alt: AWR search engine visibility for GetResponse project

  • AI brand visibility distribution

AI-tracking topics

Alt: AWR AI tracking

Based on my research, I've identified key patterns in how international SEO content performs across different markets.

Findings from the multilingual SEO visibility audit

My data revealed counterintuitive patterns that challenge conventional multilingual SEO assumptions.

English dominated rankings in 8 of 9 tests, with one major exception

English markets dominated rankings across all three brands. The UK consistently achieved the lowest average positions:

  • Asana: 4.0 (UK) vs. 15.8 (France) vs. 8.4 (Italy)

  • GetResponse: 22.9 (UK) vs. 69.2 (France) vs. 28.7 (Italy)

  • Hostinger: 24.8 (UK) vs. 18.9 (France) vs. 35.7 (Italy)

Average ranking of keywords analyzed

Alt: Average ranking of keywords analyzed

English markets benefit from larger audiences, stronger backlink profiles, and mature optimization. However, Hostinger broke the pattern, with its French content ranking better than UK content (18.9 vs. 24.8). The results prove that lighter competition can create opportunities for localized content.

34 of 47 Asana’s AI inclusions came from non-English markets despite weaker rankings

High rankings didn’t always translate into AI visibility. For instance, Asana, despite having the weakest average position in France (vs its presence in other countries), had the highest volume of AI Overview presence. In comparison, Hostinger, despite performing well in traditional SERPs, was included in only 14 AI Overviews.

Hostinger brand visibility in Italy where Italian is spoken

Alt: Hostinger's brand visibility for Italian-speaking audiences

These patterns show that AI visibility doesn’t always align with traditional rankings, mostly when you consider competition levels and regional differences.

The table below shows how rankings in local markets compare to AI Overview inclusions across different languages.

Google rankings compared to AI Overview appearances across three markets

Table 1

Surprisingly, non-English markets often produced stronger AI coverage.

Asana brand visibility in France where French is spoken

Alt: Asana’s brand visibility for French-speaking audiences

Of Asana's 47 AI inclusions, 34 came from France and Italy, evidence that domain authority and thinner competition can open doors for AI visibility.

When Google rankings don't translate to AI system inclusion

The data also revealed cases where strong rankings failed to register with AI.

Asana’s what is project initiation ranked #1 in the UK and France and appeared in AI Overviews for both. In Italy, however, it ranked #2 but never made the Overview (local blogs took the spot instead).

Asana’s “what is project initiation” keyword ranking on AWR

Alt: Asana’s “what is project initiation” keyword ranking on AWR

  • Flip the pattern to the Eisenhower matrix example. Asana ranked #1 in the UK but wasn’t included in the Overview, while both France and Italy saw AI inclusions.

  • In web hosting, Hostinger’s optimize image sizes for hosting ranked #1 in France with an AI mention, but dropped to #6 in the UK and did not rank in the top 100 positions in Italy with no Overview at all.

Hostinger’s “optimize image size for hosting” UK rankings

Alt: Hostinger’s “optimize image size for hosting” UK keyword rankings

#1 rankings didn’t guarantee ChatGPT visibility for evergreen searches

On the LLM side, ChatGPT often skipped brands altogether for static, evergreen topics. For example, games for team building ranked at the very top for Asana in the UK and Italy, yet ChatGPT didn’t mention the brand in its response at all.

Games for team building keyword ranking

Alt: Asana’s games for team building keyword ranking

Instead, it leaned on its built-in knowledge. But fresh, transactional queries such as Asana pricing plan did trigger consistent citations across all languages.

GetResponse’s weak hreflang tags aligned with 69.2 FR ranking

Asana’s XML hreflang vs. GetResponse’s HTML: impact on SEO rankings

Infographic comparing Asana’s XML hreflang sitemap with GetResponse’s HTML tags for SEO

Technical signals made a noticeable difference. Asana's comprehensive XML sitemap with hreflang mapping enabled Google to connect localized versions, supporting stronger performance across languages.

GetResponse, however, relied on HTML hreflang tags only at the homepage and other top-level pages, without granular page-to-page mapping. This limitation aligned with its weaker French visibility (average position 69.2).

Google supports multiple hreflang methods, but for large sites, XML sitemaps are generally more scalable. In this study, Asana’s implementation reflected that best practice, while others left room for improvement.

Along with technical SEO, it's important to understand how LLMs interpret and prioritize content in different languages.

How LLMs interpret positioning: GetResponse got 3 'newsletter' citations vs 0 'email marketing’

Large language models reflected both how brands presented themselves on their own sites and how third-party sources described them.

  • In France, GetResponse failed to appear for best email marketing software, but did surface for email newsletter software. The difference is GetResponse’s French content explicitly positioned the brand as newsletter software and compared itself to competitors in that niche.

  • In Italy, the same positioning helped GetResponse gain citations as a competitor, even when ChatGPT was selective about which brands to mention.

AWR showing GetResponse visibility for email newsletter software in Italian

Alt: AWR showing GetResponse visibility for email newsletter software in Italian

  • External signals also influenced results, and GetResponse appeared in LLM responses as an alternative to ActiveCampaign because of a TechRepublic article mentioning them as a competitor.

The table shows how ChatGPT cited these brands across regions, revealing how LLMs prioritize content and positioning affects visibility.

Table 2

ChatGPT citations and mentions by brand, keyword, and geographic market

The data reveals that LLM visibility depends as much on messaging and ecosystem buzz as on rankings.

ChatGPT citations for Asana, GetResponse, and Hostinger across regions

ChatGPT citations and mentions for brands in UK, France, and Italy

Looking at how AI connects brands to specific topics shows why some efforts fall short.

AI recognition ranges from complete coverage to zero presence

AWR’s brand visibility feature revealed how AI systems categorize brands across specific topics:

  • Hostinger: 55% visibility for web hosting services, but 0% for “free SSL certificates.”

  • Asana: 100% for work management software, but 0% for “goal tracking.”

AI-brand visibility feature on AWR

Alt: AI-brand visibility feature on AWR

  • GetResponse: 57% for “conversion funnels,” but 0% for “E-commerce integration.”

These snapshots reveal which themes AI associates with each brand, pointing to where content investment could close gaps and shape perception.

With these findings in mind, let's look at what they mean for global SEO teams.

What the findings mean for global SEO teams

Key SEO points for global teams from multilingual analysis

Infographic of four key SEO insights: English dominance, AI visibility, technical signals, and brand influence

The data tells us four important things:

  1. English dominance is real, but not absolute. Local content can and does win when competition eases.

  2. AI visibility is inconsistent. Rankings alone don’t predict inclusion in AI Overviews or LLMs.

  3. Technical signals are essential. Technical aspects such as hreflang, site architecture, and internal linking continue to be essential for helping search engines and AI properly understand content.

  4. Brand signals influence AI visibility. Third-party mentions and brand authority have become more significant as AI systems pull from a wider set of signals, moving beyond traditional ranking metrics.

To help you apply these findings, I've developed specific recommendations for teams just starting out and for those with an established international presence.

African tech companies can use this. France and Italy might be easier entry points than crowded English markets. Your localized content can get AI visibility while you're still building authority in places like the UK.

New vs established sites: Different paths to international AI visibility

New and established websites face distinct international expansion challenges. My research reveals specific strategies for each scenario.

New websites building international content

Guidelines for new websites to boost international SEO visibility

Infographic of SEO guidelines: core topics, strategic languages, and NLP-friendly content

Early theme and language decisions compound as sites grow. My 180-keyword analysis across UK, France, and Italy markets reveals these guidelines:

  1. Focus on core topics

AI systems associate brands with specific topics. Hostinger had 55% visibility for "web hosting services" but 0% for "free SSL certificates." Identify your most critical product themes and prioritize them across all target regions.

2. Choose languages strategically

Similar markets behave differently. GetResponse won French visibility for "newsletter software" while Asana appeared in 90% of French AI Overviews but only 65% in Italy despite targeting identical topics.

3. Make your content NLP-friendly

Structure content clearly for search engines and LLMs. Use XML sitemaps and proper hreflang mapping like Asana did to support strong multilingual performance.

Established sites with existing international content

SEO improvement steps for established sites with global content

Infographic of SEO steps: audit AI visibility, check hreflang, align with local intent

For teams with established sites, the focus should shift to auditing your existing multilingual content and prioritizing improvements. Here are some steps to help:

  1. Audit your AI visibility

Rankings don’t guarantee AI visibility. Asana ranked well in the UK and France for terms like "project initiation" but missed out on Italian AI Overviews. Conduct a visibility audit for AI systems in addition to traditional rankings. Use Advanced Web Ranking to track how often your content appears in AI-generated results and LLMs.

A visual audit of Asana's AI visibility

 Dashboard showing Asana's brand visibility and mentions

  1. Check your hreflang implementation

Proper hreflang mapping tells search engines which content version to rank per market. Asana's XML sitemaps drove strong performance, while GetResponse's homepage-only HTML tags limited visibility. Audit your multilingual SEO infrastructure.

  1. Align content with local search intent

GetResponse's "email newsletter software" positioning in France improved LLM visibility despite weaker traditional rankings. Refine brand presentation to ensure AI systems associate your content with relevant regional topics.

Research conclusion: Building ongoing multilingual optimization strategy

My 180-keyword analysis across project management, email marketing, and web hosting reveals how AI systems and traditional search engines treat localized content differently.

English markets dominated rankings, but non-English markets indicated hidden gems for AI visibility, especially where competition remained light.

Multilingual SEO needs ongoing optimization, not a set-and-forget approach. To stay visible across markets, teams need to:

  • Audit AI visibility across all target languages monthly or quarterly

  • Align content positioning with local search behaviors and AI preferences

  • Implement XML sitemaps with comprehensive hreflang mapping

  • Track performance using SEO and AEO tools to monitor both traditional and AI visibility.

Going international — whether from a Pan-African platform or local champion — means adapting content for local search intent and getting visible in both traditional and AI-driven results.

Bright Afam

Bright is a Content strategist and writer for B2B-B2C SaaS, Web3, and Tech companies. You can connect with him on LinkedIn

Next
Next

Career lessons from Reni Odetoyinbo — Global content creator & finance educator